광고로 유입된 유저의 단계별 여정을 에어브릿지 퍼널 리포트로 분석해 보세요

광고로 유입된 유저의 여정을 여러 이벤트로 자유롭게 선택하여 분석할 수 있는 퍼널 리포트(Funnel report) - Beta가 공개되었습니다. 우리 앱 서비스로 유입된 유저의 서비스 진입부터 전환까지의 고객 여정을 단계별로 나누어 살펴볼 수 있으며, 어디에서 유저 이탈이 주로 발생하는지 혹은 어디에서 다음 단계 전환까지 오래 시간이 소요되는지 확인해볼 수 있습니다. 퍼널 리포트를 통해 유저 여정을 시각적으로 분석하고 마케팅 성과를 높일 수 있는 부분에 대한 인사이트를 확인해보세요.
에어브릿지 퍼널 리포트
퍼널(Funnel)이란?
모든 유저는 구매, 인앱 결제 등 각 비즈니스가 정의하는 ‘전환’에 이르기 전까지 반드시 몇 가지 단계(Funnel, 깔대기)를 거쳐가게 됩니다. 이를 마케팅에서는 퍼널(Funnel) 이론으로 설명합니다. 이 퍼널은 유저가 완료하는 일련의 이벤트(앱 설치, 회원가입, 로그인, 상품 검색, 장바구니 담기 등)로 정의될 수 있습니다. 그리고 이 퍼널을 분석하게 되면 각 비즈니스가 의도하는 대로 유저가 행동하는지 확인할 수 있습니다.
에어브릿지 퍼널 리포트는,
에어브릿지는 앱 어트리뷰션 툴 / MMP로서 매체가 제공한 어트리뷰션 정보 그리고 에어브릿지가 수집한 데이터를 바탕으로 광고부터 앱 내까지 이어지는 유저 여정을 전반적으로 분석할 수 있는 퍼널 리포트를 제공합니다. 그리고 에어브릿지가 자체 개발한 데이터베이스인 Luft 기반의 코호트 기능을 활용하여 분석하고 싶은 특정 유저군을 설정하고 해당 유저군의 행동을 분석할 수 있습니다.
특히, 에어브릿지의 퍼널 리포트는 SAN(Self Attributing Network)에 대해서도 유입 채널부터 전환에 이르기까지 고객 여정을 분석할 수 있다는 강점이 있습니다. 일반적으로 SAN은 굉장히 많은 유저의 데이터를 가지고 있기 때문에, 자체적으로 엄격한 데이터 관리 규정을 가지고 있습니다. 그래서 파트너십을 통해 자사 유저의 데이터를 안전하게 관리할 수 있는 MMP에게만 데이터를 제공하고 있으며 파트너십이 맺어지지 않은 써드파티을 연동할 때는 해당 데이터를 보낼 수 없습니다. 그렇기 때문에 프로덕트 애널리틱스 툴과 MMP를 연동했다고 하더라도 SAN 어트리뷰션 데이터를 포함한 고객 여정은 분석할 수 없다는 한계가 존재했습니다. 그러나 MMP인 에어브릿지의 퍼널 리포트는 이것을 가능케 합니다.
에어브릿지 퍼널 리포트는 유저의 행동, 즉 이벤트를 ‘스텝(step)’으로 정의합니다. 그리고 앱 설치 및 앱 오픈 등과 같은 ‘유저 유입’부터 구매 등 목표로 하는 ‘전환’까지의 유저 행동을 줄세워서 서비스 진입부터 전환까지의 고객 여정을 단계별로 나누어 살펴볼 수 있습니다. 이를 통해 유저 행동의 트리거가 되는 유입 이벤트부터 최종 전환 이벤트 사이에 발생하는 유저의 행동을 유저 여정 전반에 걸쳐 분석할 수 있습니다.

우리 비즈니스에 에어브릿지 퍼널 리포트가 필요한 이유
에어브릿지 퍼널 리포트의 가장 큰 장점은, 유저 행동의 트리거가 되는 유입 이벤트부터 최종 전환 이벤트 사이에 발생하는 유저들의 행동을 차트와 테이블로 세세하게 분석할 수 있다는 점입니다.
그래서 최근 앱을 설치한 유저가 특정 서비스를 사용하고 있는지, 유입된 유저가 결제를 완료하는 데 얼마나 시간이 걸리는지, 광고로 유입된 유저가 어떤 단계에서 이탈하는지, 최근 일주일의 유저 전환율 등 마케팅 전략을 개선할 수 있는 다양한 인사이트를 얻을 수 있습니다. 그리고 마케팅 캠페인 이후 고객 여정을 분석함으로써 다음 캠페인의 성과를 증대시킬 수 있는 마케팅 전략을 준비할 수 있습니다.
퍼널 리포트 설정 방법

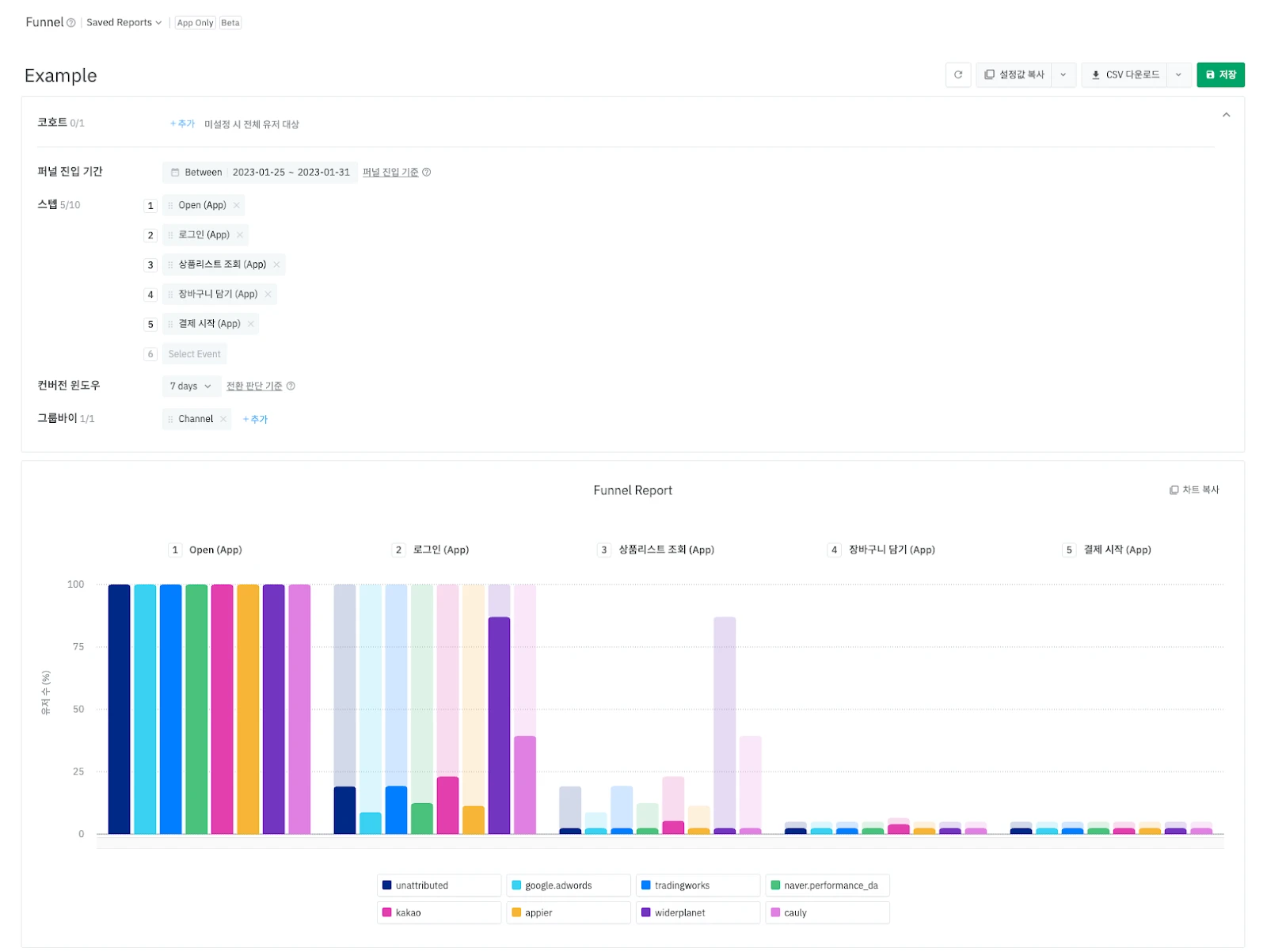
코호트
코호트를 통해 퍼널 리포트의 분석 대상이 되는 유저를 설정합니다. 각 서비스에서 타겟하는 유저 정의를 적용하여 코호트로 구성할 수 있습니다. 예를 들어, 게임 서비스에서 ‘특정 레벨을 달성한 후 2주간 앱에 로그인 하지 않은 유저’ 혹은 ‘지난 한 달간 앱을 설치한 유저’로 코호트를 설정하여 캠페인을 진행했다고 가정하면, 이 조건에 충족하는 유저를 코호트로 설정하고 이 유저들의 행동을 퍼널 리포트로 분석할 수 있습니다.
이때 코호트 조건을 설정하면 해당 조건을 만족하는 유저를 대상으로 리포트 조회 결과를 집계하며, 미설정 시에는 전체 유저를 대상으로 분석합니다.

스텝
스텝은 유저 이벤트 중 퍼널 리포트 분석에 사용하기 위해 선택하는 이벤트입니다. 코호트로 설정된 유저 여정을 고려하여 선택해야 하며, 2개 이상의 스텝 선택이 반드시 필요합니다.
스텝으로는 모든 에어브릿지 이벤트를 선택할 수 있으며, Install, Open, 회원가입, 로그인, 상품리스트 조회, 광고 노출, 광고 클릭 등이 있습니다.
또한, 선택한 스텝의 순서도 중요한 설정입니다. 에어브릿지 퍼널 리포트는 스텝에 해당하는 유저 중 다음 스텝으로 얼마나 많이 전환됐는지 집계하기 때문에 스텝 순서를 바꾸면 리포트 결과가 바뀔 수 있다는 점을 유의해야 합니다.
기간 설정 - 퍼널 진입 기간과 컨버전 윈도우
퍼널 리포트를 조회하기 위해서는 퍼널 진입 기간과 컨버전 윈도우 두 가지의 기간을 반드시 설정해야 합니다.
‘퍼널 진입 기간’은 코호트로 설정한 유저가 첫 스텝에 진입하는 기간입니다. 퍼널 리포트는 설정한 코호트에서 퍼널 진입 기간 동안 첫 스텝을 발생시킨 유저만 집계합니다.
‘컨버전 윈도우’는 첫 스텝 이후 발생한 후속 스텝을 집계하는 기간입니다. 퍼널 리포트는 첫 스텝 이후 컨버전 윈도우 동안 발생한 후속 스텝에서 유저가 얼마나 전환됐는지 집계하며, 컨버전 윈도우 이후 발생한 후속 스텝은 집계되지 않습니다.
그룹바이
퍼널 리포트의 그룹바이는 유저를 나누는 기준입니다. 퍼널 분석을 통해 마케팅 성과를 높일 수 있는 부분을 찾기 위해서는 유저 그룹을 나누어 비교하거나 채널, 캠페인 등의 조건으로 나누어 비교하는 과정이 필요합니다. 이를 위해 그룹바이를 활용할 수 있습니다.
퍼널 리포트의 그룹바이는 첫 스텝을 기준으로 유저를 나누고 집계합니다. 예를 들어 Channel을 그룹바이로 적용하면 첫 스텝이 기여된 채널에 따라 유저가 각각 집계됩니다. 어떤 유저가 첫 스텝에서 채널 A로 집계되었다면, 해당 유저의 두번째 스텝이 어느 채널에 기여되었는지는 고려하지 않습니다.

더 자세한 에어브릿지 퍼널 리포트 이용 방법은 아래 링크와 연결된 유저 가이드 문서에서 확인할 수 있습니다. 에어브릿지 퍼널 리포트를 통해 유입 이후 유저의 행동을 단계별로 분석하고, 다음 캠페인의 성과를 보다 개선할 수 있는 인사이트를 얻어보세요.



